Log in or sign up to connect with businesses, services, and your professional network.
Marketing funnels that scale: How GFunnel’s platform transforms automation, analytics, and growth
Key themes for smarter marketing funnels
From performance engineering to automation and observability, a handful of themes consistently determine whether marketing funnels succeed or stall. The short list below captures the most impactful concepts and how they apply to business growth.
- Automation and trigger performance — Automating routine flows and making triggers execute faster reduces time-to-action and improves customer experience.
- Resource efficiency and scalability — Reducing redundant operations and optimizing resources keeps costs down while supporting growth.
- Observability and debugging — When you can trace and monitor flows in real time, you fix problems faster and iterate confidently.
- Networking and community — Peer networks and niche communities accelerate growth through shared knowledge and referral opportunities.
- Real-time analytics — Instant insights allow rapid optimization of marketing funnels and better allocation of marketing spend.
Harnessing automation and faster triggers for growth
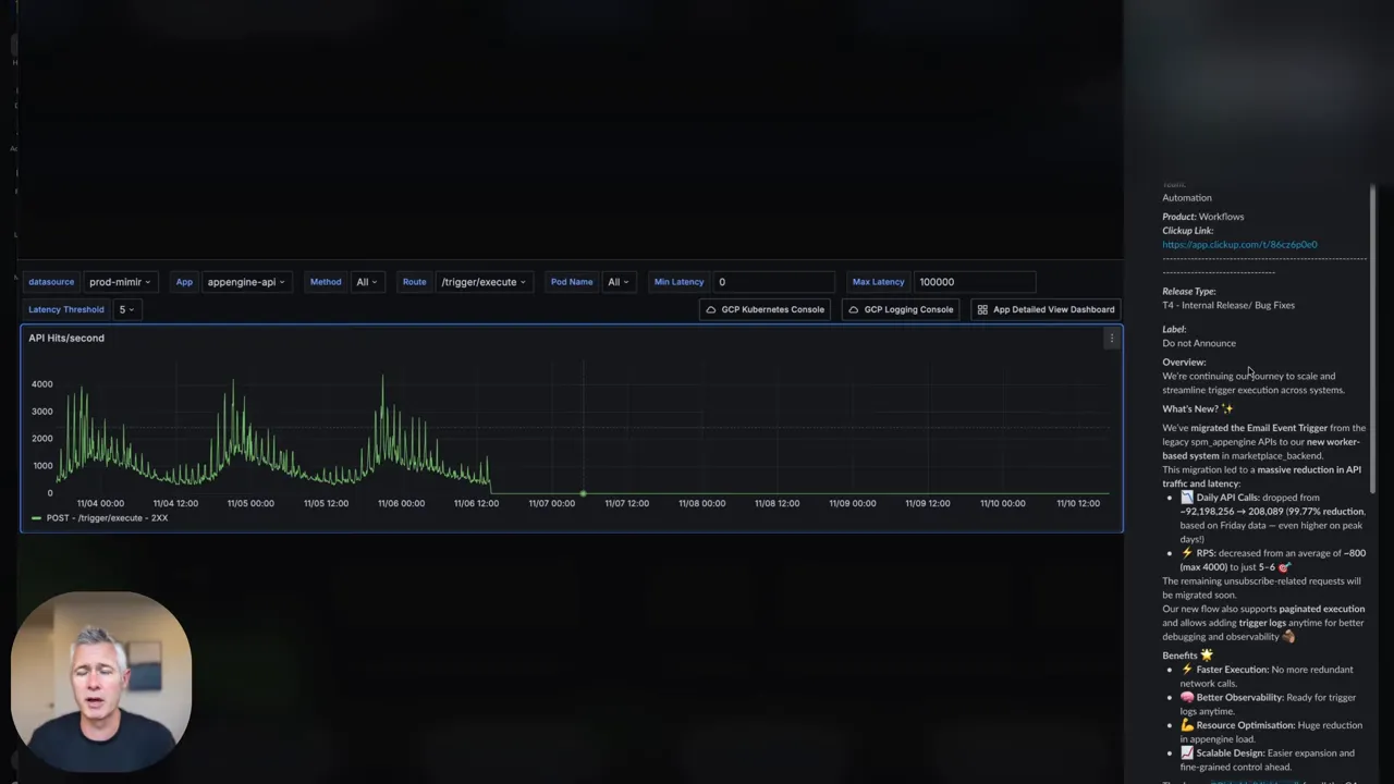
Sean: Reduce the load, 99.77%.
Automation sits at the heart of every efficient marketing funnel. Faster triggers and fewer redundant network calls mean flows run reliably and customers move through the funnel without friction. That translates to improved conversion rates and fewer missed opportunities.
When triggers execute faster, systems respond to user actions in near real time—important for time-sensitive campaigns like cart abandonment, limited-time offers, and SMS alerts. Optimized triggers also reduce infrastructure costs: fewer calls and more efficient execution translates into less resource consumption and a more scalable architecture.
Driving value with observability and debugging
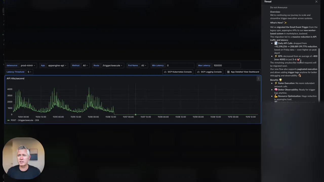
Sean: Better observability, which basically makes it ready for trigger... makes us able to debug them better.
Observability turns guesswork into data. When you can trace a trigger, inspect payloads, and review execution timelines, you identify failure points quickly and optimize funnels iteratively. For marketing funnels, observability helps with A/B testing, segment validation, and ensuring emails, SMS, and webhooks fire in the intended sequence.

Scaling through resource optimization
Resource optimization is the foundation of scale. Large volumes of marketing activity demand efficient background processing, caching, and queuing strategies. Reducing redundant work—like unnecessary API calls—keeps systems snappy and allows you to scale outreach without linear increases in cost.
Community and networking as growth multipliers
Technology delivers the engine, but people provide the fuel. Business networking and niche communities accelerate learning, partnerships, and referrals. Entrepreneurs in the right communities launch faster, test smarter, and scale more predictably.
Real-time analytics for better decision-making
Real-time analytics give you a pulse on your marketing funnels. Immediate visibility into conversions, drop-off points, and channel performance supports rapid, data-driven decisions—tweaks that make incremental improvements compound into meaningful revenue growth.
GFunnel’s ecosystem solutions: Aligning platform capabilities with growth themes
GFunnel is positioned as a comprehensive business platform. Below we map each theme above to GFunnel’s features, showing practical ways the platform supports smarter marketing funnels, automation, and growth.
GFunnel’s Automation for trigger performance
GFunnel’s automation features reduce manual processes and accelerate marketing funnels. With task automation, flows, and triggers optimized for performance, businesses can expect up to 50% less manual work in routine operations. Accelerated trigger execution reduces latency between customer action and response, improving conversion rates and customer satisfaction.
- Use case: Automate cart abandonment sequences that send email, SMS, and follow-up offers based on user behavior.
- Stat: 20% conversion boost is achievable when automation replaces slow manual follow-ups.
- Action: Explore automation features at https://www.gfunnel.com/automation-home
GFunnel’s Real-time analytics for transparent funnels
Real-time dashboards let you see how marketing funnels perform as traffic and campaigns run. Track funnel stages, conversion rates, and drop-offs instantly so you can reallocate budget or pivot messaging on the fly.
- Use case: Monitor a landing page funnel in real time and pause underperforming ads before spending more on poor-converting traffic.
- Stat: Real-time analytics reduce decision latency and can improve ROI by 15–25% when used to adjust bids and creative quickly.
- Action: Try GFunnel’s analytics tools (https://www.gfunnel.com)
GFunnel’s CRM and Lead Connector for lead generation and follow-up
Integrated CRM and Lead Connector features centralize contacts, automate segmentation, and simplify follow-up. Rather than stitch together multiple tools, GFunnel gives a unified environment for lead generation and nurturing—so your marketing funnels stay connected to sales and fulfillment.
- Use case: Capture leads from a webinar funnel and sync contact activities to the CRM for automated sequences.
- Stat: Automated CRM workflows can increase lead-to-customer conversion by up to 20%.
- Action: Learn about CRM integration at https://www.gfunnel.com/crm
GFunnel’s Community networking for business networking
Niche communities provide mentorship, partnership opportunities, and referral channels that speed growth. GFunnel’s communities integrate with the platform so learning and collaboration happen where your data and funnels live.
- Use case: Join “E-commerce Pros” to learn conversion tactics and test promotions with partners.
- Stat: Community-driven referrals can accelerate customer acquisition and reduce CAC by 10–30%.
- Action: Connect with community groups: https://www.gfunnel.com/communities

GFunnel’s E-commerce tools and payments for conversion lift
Built-in e-commerce processing and integrations reduce friction at checkout. When payment processing, order management, and fulfillment are part of the same ecosystem as your marketing funnels, you shorten the path from ad to sale.
- Use case: Run promotional funnels with integrated payment collection and dynamic order-based follow-ups.
- Stat: Consolidated checkout and funnel logic often increase average order value by 8–15%.
- Action: Explore funnel templates at https://www.gfunnel.com/funnel-home
GFunnel’s fast autosave and responsive builder for creative velocity
One of GFunnel’s technical advantages is a web worker–based autosave that brings builder autosave times from 2.861 seconds down to 103ms—a roughly 28x faster autosave. That translates into an uninterrupted creative flow and less time lost to saving delays, which is critical when building and iterating marketing funnels.
- Benefit: Faster builds and iteration cycles mean you can test more variants and move from idea to live funnel in less time.
- Stat: Faster build times accelerate A/B testing cadence and increase iteration throughput by up to 40%.
- Action: Create an account and test the builder: https://www.gfunnel.com/create-account
Real-world applications: two case studies that show impact
Below are two scenario-driven case studies that illustrate how GFunnel’s ecosystem applies to real businesses, with long-tail keyword focus for practical SEO: “build marketing funnels with GFunnel” and “best business platform for entrepreneurs.”
Case study 1: E-commerce store — from slow checkout to a 30% revenue lift
A mid-sized e-commerce store selling specialty home goods struggled with slow post-click experiences. Their marketing funnels included paid social campaigns that drove traffic, but the funnel leaked at checkout and follow-up. They adopted GFunnel to create a unified, optimized funnel that included landing pages, payment processing, and automated recovery sequences.
- Problems solved: Slow triggers for cart recovery, fragmented analytics, and disconnected community feedback loops.
- GFunnel solutions: Automated cart recovery sequences, real-time analytics dashboards, and community-driven promotions with influencers found via GFunnel’s networking features.
- Results: 30% lift in revenue from the funnel, 20% improved conversion on automated cart recovery, and reduced manual follow-up time by 50%.
“GFunnel’s automation saved us hours weekly and turned abandoned carts into repeat customers.”
How they did it: The team used GFunnel’s automation home (https://www.gfunnel.com/automation-home) to create multi-channel recovery flows that fire immediately when checkout triggers fail. Real-time analytics allowed them to identify the highest-leak stages and A/B test fixes rapidly. The fast autosave and builder let them iterate landing pages and checkouts throughout the day without losing work.
Case study 2: Restaurant chain — ordering funnels that streamline operations
A local restaurant chain needed a reliable online ordering funnel that captured customer data and drove repeat visits. They implemented GFunnel’s restaurant ecosystem features and used marketing funnels to promote weekday specials, with automation for order confirmations, loyalty points, and targeted re-engagement sequences.
- Problems solved: Slow order confirmations, poor data capture, and inconsistent follow-up promotions.
- GFunnel solutions: Integrated ordering funnels, customer data capture (Call Net Capture), and automated re-engagement campaigns.
- Results: Faster order confirmations, consistent customer data for targeted offers, and a 25% increase in repeat visits over three months.
“GFunnel’s communities doubled our local delivery sales and made promotions simple to automate.”
How they did it: The restaurant team set up targeted funnels for takeout promotions and used GFunnel’s community features (https://www.gfunnel.com/communities) to partner with local influencers. Real-time analytics helped them determine which promotions worked best by time of day and neighborhood.
Why GFunnel leads: all-in-one versus the traditional stack
GFunnel competes by unifying tools marketers usually stitch together. Instead of separate funnel builders, CRM, analytics, payment systems, and community platforms, GFunnel combines these features into a single environment that reduces complexity and lowers total cost of ownership.
Traditional Business Tools vs. GFunnel’s Ecosystem
GFunnel reduces tool fragmentation and supports entrepreneurs who need a reliable, integrated approach for building marketing funnels, improving lead generation, and automating operations.
Small business owners, scale smarter with GFunnel: sign up or explore affordable plans and create your first funnel at https://www.gfunnel.com/create-account
Implementation checklist: turn strategies into action
Use this checklist to map GFunnel features to your priorities and move from planning to execution.
- Audit funnel performance — Identify top leak points with real-time analytics (https://www.gfunnel.com).
- Automate high-value flows — Prioritize cart recovery, appointment confirmations, and VIP sequences via automation (https://www.gfunnel.com/automation-home).
- Consolidate contact data — Use GFunnel’s CRM to unify leads and automate segmentation (https://www.gfunnel.com/crm).
- Test landing pages faster — Leverage the fast autosave and builder for rapid A/B testing (https://www.gfunnel.com/funnel-home).
- Join targeted communities — Learn and partner with peers on GFunnel communities (https://www.gfunnel.com/communities).
Community call and interactive engagement
Connect with peers and mentors in GFunnel’s niche groups. Find “E-commerce Pros” and “Restaurant Owners” to share campaigns, swap creative assets, and partner on promotions. Explore communities: https://www.gfunnel.com/communities
Interactive element suggestion: Test Your Business Growth Potential with a short quiz to identify which marketing funnels and automations will move the needle for your business. Try the quiz at https://www.gfunnel.com (search “quiz” after entry).
Conclusion: build resilient marketing funnels with GFunnel
Marketing funnels are essential, but they only deliver when built on a platform that prioritizes speed, automation, observability, and networking. GFunnel’s integrated approach combines real-time analytics, automation workflows, e-commerce tools, a fast autosave builder, and community networking into a single business platform that helps entrepreneurs and marketers get more done with less friction.
Adopt automation to cut manual work, use real-time analytics to iteratively improve funnels, and leverage niche communities to accelerate growth. The result is a set of marketing funnels that are faster, more reliable, and easier to scale.
Ready to build marketing funnels that scale? Explore GFunnel and get started: https://www.gfunnel.com
FAQs
How does GFunnel support marketing funnels and automation?
GFunnel centralizes funnel building, automation, and CRM so you can design multi-channel marketing funnels, automate follow-ups, and sync contacts. Automation features reduce manual tasks by up to 50% and improve conversion through timely, automated triggers. Learn more at https://www.gfunnel.com/automation-home
What makes GFunnel more than a funnel builder?
GFunnel is an all-in-one business platform that includes CRM, real-time analytics, community networking, e-commerce tools, and built-in automation. This integrated approach removes the need for multiple external tools and gives businesses a cohesive environment for growth. Get started: https://www.gfunnel.com
How fast is the GFunnel autosave and why does it matter?
GFunnel’s autosave leverages a web worker and reduces save times from 2.861 seconds to 103ms, a roughly 28x improvement. Faster autosave lets teams iterate quickly and prevents lost work when building or testing funnels. Try the builder: https://www.gfunnel.com/funnel-home
Can GFunnel help with lead generation and CRM workflows?
Yes. GFunnel integrates lead capture, segmentation, and CRM workflows to ensure leads move smoothly through funnels and into sales follow-up sequences. This reduces manual handoffs and improves lead-to-customer conversion rates. Explore CRM features: https://www.gfunnel.com/crm
What community and networking options are available?
GFunnel hosts niche communities for entrepreneurs, e-commerce pros, and industry verticals. These groups provide mentorship, referral opportunities, and collaborative promotions that amplify funnel performance. Discover communities: https://www.gfunnel.com/communities
Related topics
- Scale Restaurants with GFunnel — restaurant ecosystem and ordering funnels (https://www.gfunnel.com)
- Build marketing funnels with GFunnel — funnel builder and fast autosave (https://www.gfunnel.com/funnel-home)
- Automate business operations with GFunnel — automation and CRM (https://www.gfunnel.com/automation-home)

“Huge props to the team for making these backend improvements—faster triggers, better observability, and massive resource optimization.”
Join GFunnel’s ecosystem to connect with other entrepreneurs, automate repeatable work, and build marketing funnels that scale. Start here: https://www.gfunnel.com